Vybe — A Production-Ready URL Shortener That Survives Failure
What it does
Vybe is a URL shortener built not just to work—but to survive real production conditions.
It converts long URLs into short, shareable links while ensuring:
- high availability
- resilience to failures
- real-time system visibility
Core capabilities:
- Create and redirect short links
- Handle high traffic (500+ requests/sec)
- Continue operating even when dependencies fail
This project focuses on how systems behave when things go wrong—not just when everything works.
Hackathon Quest Progress
Reliability Engineering — Gold (The Immortal)
- 70%+ test coverage
- Graceful failure with clean error handling
- Chaos testing with service failures and recovery
- Failure modes documented
Proof:
- Redis crash → system slows but stays alive
- Instance failure → traffic rerouted
- 7/7 failure scenarios passed (100% recovery rate)
Scalability Engineering — Gold (The Speed of Light)
- Load tested to 500+ concurrent users / RPS
- Multiple app instances (horizontal scaling)
- Nginx load balancing
- Redis caching implemented
- Error rate < 5% under load
Performance:
- ~45ms average latency
- Stable under stress
- Bottlenecks identified and optimized
Incident Response — Gold (The Command Center)
- Structured JSON logging with request IDs
- Metrics exposed via
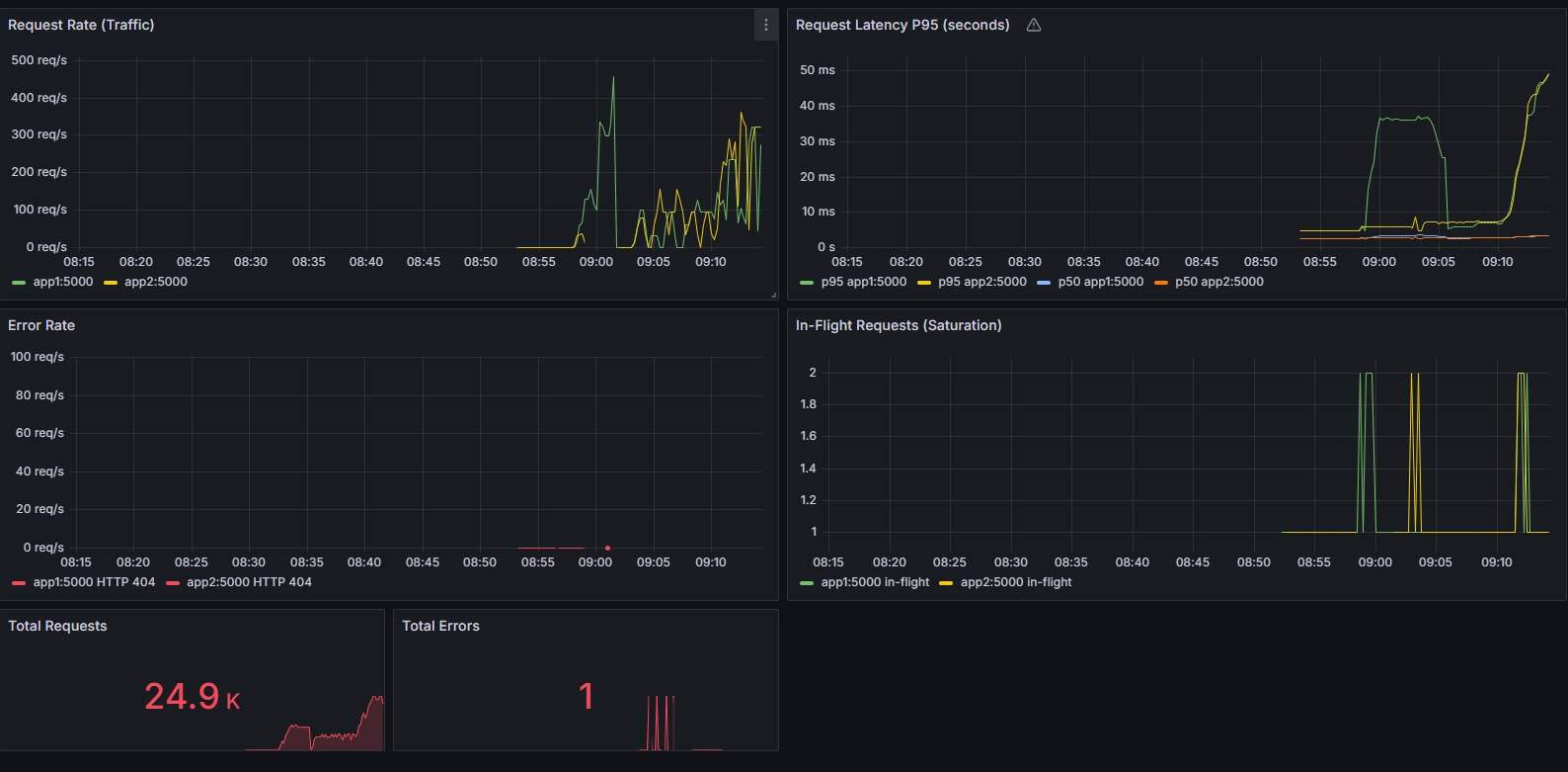
/metrics - Real-time dashboards (Grafana)
- Alerts configured (error rate, downtime)
- Runbooks for failure scenarios
Observability:
- Latency, traffic, errors, saturation tracked
- Root cause diagnosis via logs and metrics
Documentation — Gold (The Codex)
- Complete README and setup guide
- Architecture diagram
- API documentation
- Runbooks for incidents
- Decision log
- Failure mode documentation
The Problem
Most hackathon apps:
- work locally
- break under load
- crash on failure
- have no monitoring
Real systems face:
- dependency failures
- traffic spikes
- unpredictable errors
Can a simple app behave like a production system?
How we built it
Core Stack
- Flask (backend API)
- PostgreSQL (database)
- Redis (cache)
- Nginx (reverse proxy + load balancer)
- Docker Compose (orchestration)
Observability Stack
- Prometheus (metrics)
- Grafana (dashboards)
- Structured logging
- Alertmanager (alerts)
Key Engineering Features
Graceful Degradation
- Cache failure → fallback to database
- Instance failure → reduced capacity, not downtime
Horizontal Scaling
- Multiple app instances
- Load distributed via Nginx
Structured Logging
- Request ID
- latency
- status
- error context
Real-Time Observability
Tracks:
- latency
- traffic
- error rate
- cache performance
Automated Testing & CI
- Unit and integration tests
- Coverage tracking
- CI blocks broken deployments
What makes it special
Survives real failures
Tested:
- Redis crash
- Database issues
- Instance failure
- CPU/memory pressure
- Network latency
Result: 100% recovery rate
Degrades instead of crashing
- Slower > down
- Reduced capacity > failure
Full system visibility
- Metrics + logs + alerts
- No blind debugging
Proven performance
- 500 RPS handled
- ~45ms latency
- <5% error rate
- 0 data loss
Challenges
- Database errors crashing the app
- Redis dependency causing failures
- Connection pool exhaustion
- Lack of visibility early on
- Slow queries due to missing indexes
Fixes:
- Graceful error handling
- Redis fallback strategy
- Connection pooling
- Prometheus + Grafana
- Database indexing
Accomplishments
- Fully observable system
- Graceful degradation across components
- 7/7 failure scenarios passed
- 500 RPS achieved
- Production-grade monitoring and logging
This is not just a working app—it’s a reliable system.
What we learned
- Graceful degradation is critical
- Observability is non-negotiable
- Testing failures is essential
- Production engineering is about reliability
What’s next
- Auto-scaling
- Multi-region deployment
- Advanced analytics
- Custom domains
- Improved caching strategies
Final Note
Vybe started as a simple URL shortener.
But the goal was bigger:
To build a system that survives production—not just works in development.
And that’s exactly what we achieved.
Built With
- docker
- flask
- grafana
- nginx
- postgresql
- prometheus
- redis


Log in or sign up for Devpost to join the conversation.