An overview for your Tado data.
Tado thermostats are an easy and comfortable way to turn any heater into a smart-heater. We're using them throughout our apartment to not worry about heating.
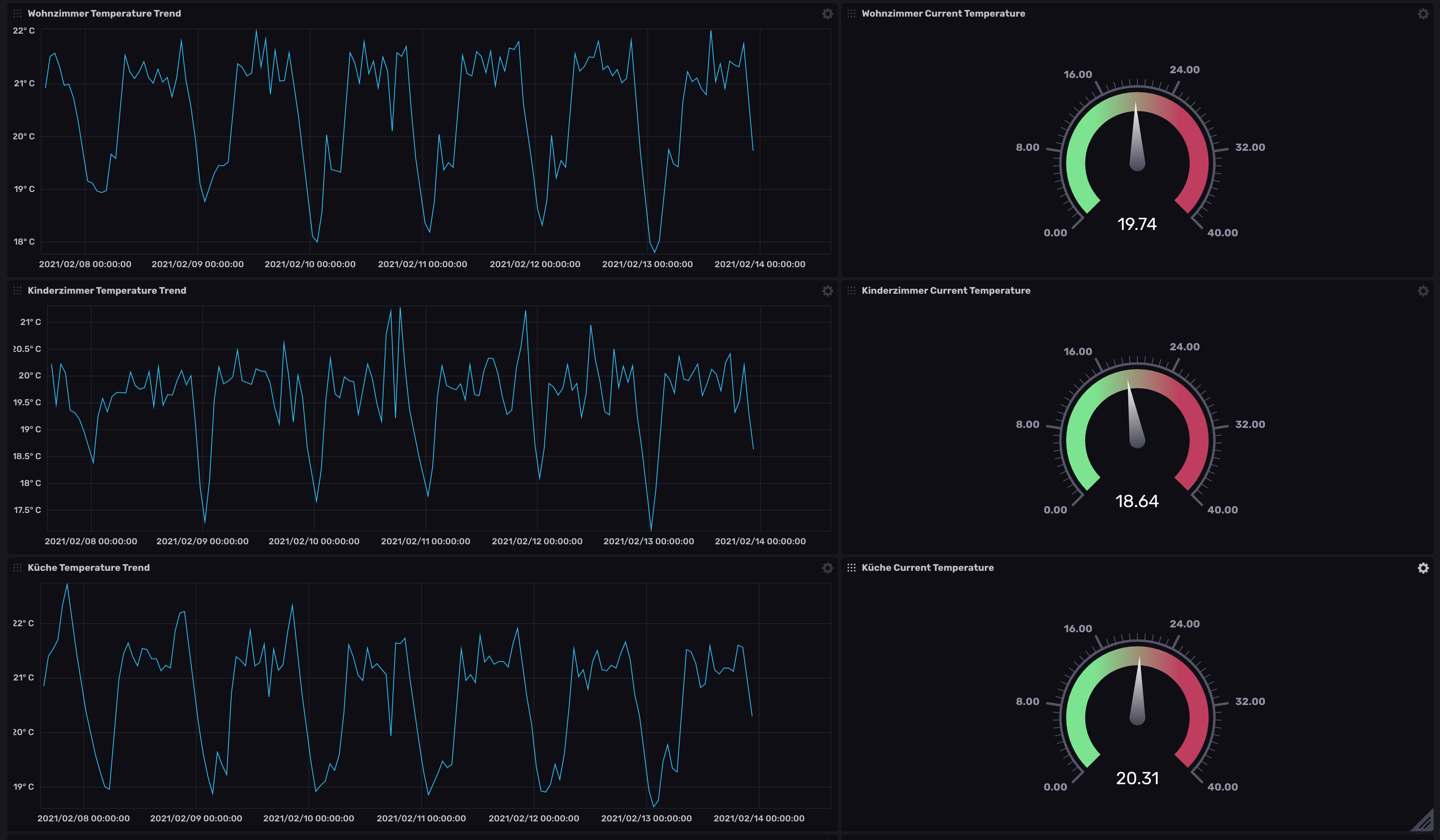
However as good as the hardware is, the software (still) lacks the ability to export data and show them on a yearly basis (or showing bigger time-windows than just a single day).
HeatSheet is changing this. It uses (unofficial) Tado API's, to get the data out of your account and displays them either as a chart or table view. Depending on the chosen granularity, you can analyse your heating behaviour much better, therefor safe money and maybe.. just maybe save the 🌍 by adapting your heating behaviours.
Warning
Tado has switched its authentication method from Username/Password to a new OAuth flow. Heatsheet V3 now supports this updated flow. On the first launch, you'll see a console prompt requesting authentication. Once completed, Heatsheet will store the refresh token, eliminating the need for further authentication.
- Tado thermostats (obviously)
- NodeJS (min. v12.16)
- An InfluxDb Account
There are 2 ways of storing data. Locally (will always be done) into a json file or into InfluxDB.
Lately I found it extremely convenient
to store all my time-related data into influxdb, as with this, you can create dashboards without any coding and slice and dice data as you like.
If you're serious with data analysis (and you might have some IOT stuff running), you should give it a try. I for myself have installed InfluxDb on my server,
however you can create an account at InfluxCloud. It's free, however you have the limitation that data older than 30 days will be removed, thus it might make sense for you to install
Influx somewhere and store data there. Give it a try ;)
One note on influxdb, as this is extremely powerful, I'm not storing daily data, but hourly data into the database. You can rollup to hours if you want using the db internal queries.
If you want to import existing metrics into InfluxDB, you can do so by starting node influxMigration.js. Make sure you've setup your configuration file correctly.
- Clone this repository
- go to /config and rename the example config to
config.json - install dependencies by running
yarnornpm i - run HeatSheet by running
yarn run start
HeatSheet will automagically detect it has never gotten any data, therefor it will run an initial migration. This might take a while, check the log output of Heatsheet.
When it's done, goto http://localhost:9999, and enjoy all of your data. The data is stored in a file called db.json and obviously never transported to me or anybody else.
Heatsheet will collect data on a daily basis, meaning shortly after midnight, it will collect the data for the previous day. If you've added a new thermostat, it will show up the day after automatically.
The configuration file is located under ./config.
{
//these are the credentials you're using to log into the tado system
"tado": {
//Tado changed to use an oAuth flow. When you start Heatsheet the first time, it will obtain a refresh token that is automatically added in here.
"refreshToken": ""
},
//these are the credentials you're using to log into the heatsheet ui
"ui": {
//this is the username you're using to log into the ui
"user": "admin",
//this is the password you're using to log into the ui
"password": "admin",
//this is the port, heatsheet's ui is reachable from your browser
"apiPort": "9999",
//set this to false if you don't want to secure the ui. (ONLY DO THIS LOCALLY)
"loginNeeded": true
},
"storage": {
//if this is set to false, heatsheet will not fetch/record any data from Tado
"dataRecording": true,
//this is the configugration for influxdb. if set to fales, data is only storted locally
"influxdb": {
"enabled": false,
"url": "https://someUrl.com:somePort",
"token": "someToken",
"org": "someOrganization",
"bucket": "someBucket"
}
}
}
Make sure to change the ui user and password within your config.json! You might also want to change the port...
You've decided to contribute? Awesome! Please make sure to run the tests and the formatter before sending a pr. (Best is to use husky's pre-commit. Due to a weird husky issue, the pre-commit is only installed when you run yarn --force...
The following section is a contribution by https://github.com/throbbingcat. Thank you! ❤️
- Clone this project
- cp
envto.env - Edit
.envto fit your needs - If you don't want to use InfluxDB comment out the service in
docker-compose.ymland setINFLUXDB_ENABLED=false docker-compose builddocker-compose pulldocker-compose up -d
If you need to change the HeatSheet settings in .env or docker-compose.yml you first have to remove the config.json from volumes/app or you have to edit this file directly. Same with influxDB configuration.
Stop containers and copy db.json to volumes/app/config/ and restart
If you did not use InfluxDB at the start but you want to use it at a later stage after db.json already has data, follow this guide:
- create the config in
.env(i.e. setINFLUXDB_ENABLED=trueand generate the other settings) rm volumes/app/config/config.jsonor change the settings there- probably best also to remove
volumes/influxdb docker-compose up -ddocker-compose exec app node influxMigration.js


