Dmonitor is a python monitoring agent that storage and aggregation
metrics with Elasticsearch, Sqlite or other Database,
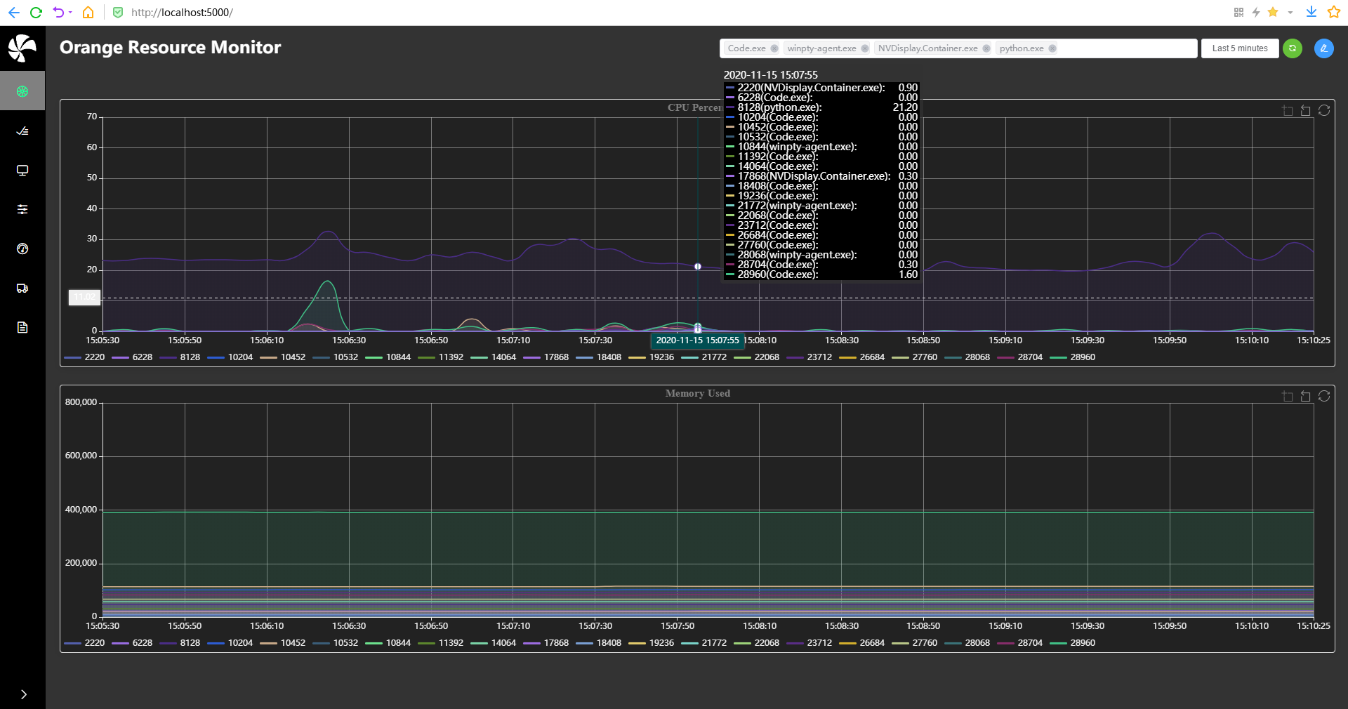
Our goal is to monitor the metrics of each process specified
on the server for non-functional testing from any platform
such as Linux,Windows,macOS,FreeBSD,OpenBSD,NetBSD,Sun Solaris,AIX.
For more information about the project, please see https://danielpine.github.io (in construction)
sh script/init_pip.sh
python3 server.py
If you encounter any issues or if you have a question, don't hesitate to create an issue.
Any questions or suggestions, please send them to my mailbox [email protected] , I will reply as soon as possible
sh script/build.sh
We welcome to contributions from the community!


